LAMBERTO LODOLA

Esperienza e Innovazione 


Elettrolizzatori per produzione idrogeno
Sample Image

Schematica rappresentazione di una cella elettrolitica

Esempio di elettrolizzatore
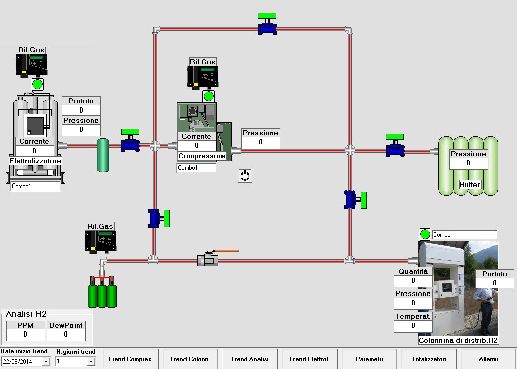
Sinottico di elettrolizzatore

Un esempio di impianto realizzato è rappresentato da questo sinottico

Distributore idrogeno per autotrazione
Sinottico distributore idrogeno

Esempio di distributore idrogeno alimentato con pannelli solari

Lamberto Lodola
Contatti 
[email protected]